تتيح لوحة المعلومات إمكانية التخصيص باستخدام مُرشِّح نطاق التاريخ. يتيح ذلك إجراء تحليل مُقارن لفترات زمنية مختلفة، وعرض مقاييس مثل إجمالي الطلبات، ونسبة الإلغاء، وقيمة الطلبات الملغاة، والأداء الأسبوعي، ونسبة الطلبات المُعلَّقة.

ملاحظة: بشكل
افتراضي، تعرض علامة التبويب "الأداء" معلومات أداء المتجر خلال الـ 90
يومًا الماضية. ومع ذلك، يمكنك تصفية المعلومات لنطاق زمني محدد حسب احتياجاتك.
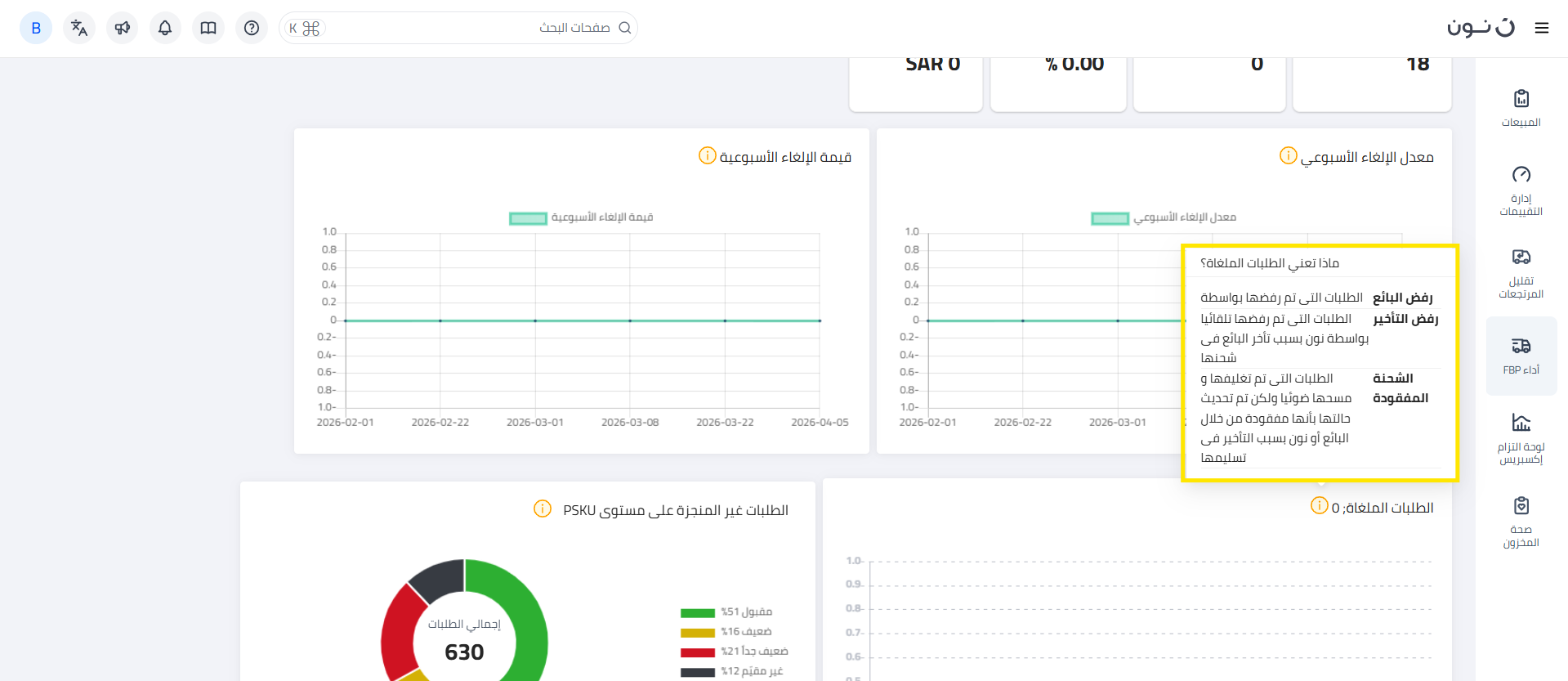
أسباب الإلغاء: رسم بياني شريطي يوضح أسباب الإلغاء، مثل رفض البائع، ورفض التأخير، وفقدان الشحنة.
-رفض البائع: الطلبات التي تم رفضها من قبل
البائع.

ملاحظة: يمكنك الوصول إلى السلع المرفوضة بسبب رفض البائع أو سبب
الرفض المتأخر بالضغط هنا.
يرجى الرجوع إلى الجدول أدناه لفهم تصنيف التقييم لمعدل إلغاء SKU.
تصنيف
التقييم | التوضيح |
عادل | أي SKU له معدل إلغاء
للنطاق الزمني المحدد أقل من 2.5% سيتم اعتباره عادلاً. |
ضعيف | أي SKU له معدل إلغاء
للنطاق الزمني المحدد يزيد عن 2.5% ولكن أقل من 5% سيتم اعتباره ضعيفًا. |
ضعيف
جداً | أي SKU له معدل إلغاء
للنطاق الزمني المحدد يزيد عن 5% سيتم اعتباره ضعيفًا جدًا. |
غير
مقيّم | أي SKU يحتوي على
إجمالي عدد من الطلبات أقل من 10 في نطاق زمني محدد سيتم اعتباره غير
مقيّم. |
- تفاصيل PSKU: قائمة بوحدات PSKU مع التفاصيل
ومعدلات الإلغاء وعلامات التصنيف، ويمكن البحث فيها عبر شريط البحث. هناك ميزة
إضافية لعرض تفاصيل نسب الإلغاء حسب السبب.
هذا كل
شيء!
هل لديك
أسئلة؟
اتصل بنا
على seller@noon.com